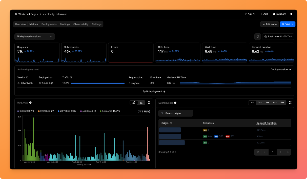
I built syfatora.com — a Syrian utility bill calculator that handles electricity, water, fuel, currency exchange, and more. 93% of traffic is mobile, Arabic-first, and reliability is critical since users depend on it for real bill calculations. Here's the Cloudflare architecture that runs the whole thing:

Stack Cloudflare Worker (Hono framework) — API + SPA routing + dynamic meta injection
Workers Assets — static SPA hosting with not_found_handling: "single-page-application"
Service Binding — worker-to-worker calls to a separate money-converter worker
KV — persistent fallback for exchange rate data
Cache API — caches.default with tiered TTLs
Smart Placement — "placement": { "mode": "smart" } to run the worker closer to the data source
PWA Service Worker — client-side offline caching as a 3rd layer
Frontend is React + Vite, deployed via GitLab CI → wrangler deploy.
The problem: SPA + SEO + social previews SPAs have a well-known problem: when a crawler or social platform fetches /currency, it gets the same index.html with generic meta tags. OG images, titles, and descriptions are all wrong.
Solution: Worker intercepts all HTML requests and does server-side meta tag injection.
The catch-all route fetches index.html from the ASSETS binding, then runs regex replacements to inject route-specific <title>, og:title, og:image, twitter:card etc. before returning it:
app.get('*', async (c) => {
const html = await indexResponse.text();
const modifiedHtml = injectMetaTags(html, path);
return new Response(modifiedHtml, {
headers: {
'Cache-Control': 'public, max-age=300, stale-while-revalidate=600'
}
});
});
This means every route gets unique social previews when shared on Twitter/WhatsApp/Telegram, while the client-side React app handles actual rendering. No SSR framework needed.
The sitemap is also dynamically generated by the worker with lastmod set to new Date().toISOString(), so it's always fresh.
Service Bindings for worker-to-worker communication Exchange rates come from a separate money-converter worker that scrapes and normalizes rates from multiple sources. Instead of making an HTTP request over the public internet, the main worker calls it via a Service Binding:
// wrangler.json
"services": [{ "binding": "MONEY_CONVERTER", "service": "money-converter" }]
// In the worker
const response = await env.MONEY_CONVERTER.fetch(
new Request('https://money-converter/currency-exchange')
);
This is internal RPC — no DNS, no TLS handshake, no cold start penalty. The URL is fake (just needs a valid hostname for the Request constructor). The actual routing happens inside Cloudflare's network.
3-layer resilience: Cache API → retry → KV fallback The money-converter worker sometimes returns 400/500 (upstream APIs are unreliable). So I built a 3-layer system:
Layer 1 — Cloudflare Cache API (4h TTL):
const cache = caches.default; const cachedResponse = await cache.match(cacheKey); if (cachedResponse) return cachedResponse; // fast path Layer 2 — Retry with 500ms delay:
for (let attempt = 0; attempt < 2; attempt++) {
try {
const data = await fetchExchangeRatesFromAPI(env);
// On success: store in BOTH cache and KV (non-blocking)
ctx.waitUntil(Promise.all([
cache.put(cacheKey, response.clone()),
env.EXCHANGE_RATES_KV.put('latest-rates', JSON.stringify(data))
]));
return response;
} catch (e) {
if (attempt === 0) await new Promise(r => setTimeout(r, 500));
}
}
Layer 3 — KV as persistent fallback:
const kvData = await env.EXCHANGE_RATES_KV.get('latest-rates');
if (kvData) {
// Serve stale data with shorter TTL (30min vs 4h)
// so fresh data replaces it sooner when the upstream recovers
return buildResponse(parsed.data, 'kv-fallback');
}
Key detail: on success, I write to KV via waitUntil() so it doesn't block the response. KV has no TTL — it always keeps the last known good value. The response includes a source field ('api' vs 'kv-fallback') for observability.
The Cache API is volatile (can be evicted anytime), but KV is durable. So even after a deploy or cache purge, rates are still available.
What I'd do differently Use Durable Objects for rate limiting if traffic grows
R2 for user-uploaded content if I add community features
Workers AI for an Arabic-language bill explanation chatbot (Syrian tariff structures are confusing)
Numbers

~2.2k organic searches/month (growing)
93% mobile traffic
Full PWA with offline support
Arabic + English, RTL/LTR
Total cost: $0/month (Workers Free plan,Will upgrade to Pro if using Durable Objects)